Monitorizando Docker Server.
Utilizaremos un proyecto GIT “all in one”, que genera varios contenedores que trabajan juntos para darnos una interfaz gráfica.
Descargamos el proyecto GIT.
# git clone https://github.com/stefanprodan/dockprom
# cd dockprom
Usando “docker-compose” preparamos los contenedores.
# docker-compose up -d
# docker ps
CONTAINER ID IMAGE COMMAND CREATED STATUS PORTS NAMES
301cafafb667 prom/prometheus:v2.0.0 "/bin/prometheus --c…" 35 minutes ago Up 35 minutes 9090/tcp prometheus
f2a3fdd0dc0f prom/node-exporter:v0.15.2 "/bin/node_exporter …" 35 minutes ago Up 35 minutes 9100/tcp nodeexporter
34f7f2baf1fd prom/alertmanager "/bin/alertmanager -…" 35 minutes ago Up 35 minutes 9093/tcp alertmanager
7b0e79f1f64b google/cadvisor:v0.28.3 "/usr/bin/cadvisor -…" 35 minutes ago Up 35 minutes 8080/tcp cadvisor
034fc01f240f stefanprodan/caddy "/sbin/tini -- caddy…" 35 minutes ago Up 35 minutes 0.0.0.0:3000->3000/tcp, 0.0.0.0:9090->9090/tcp, 0.0.0.0:9093->9093/tcp caddy
2c88344a102b grafana/grafana:4.5.2 "/setup.sh" 35 minutes ago Up 35 minutes 3000/tcp grafana
# docker stats
CONTAINER ID NAME CPU % MEM USAGE / LIMIT MEM % NET I/O BLOCK I/O PIDS
301cafafb667 prometheus 0.00% 56.08MiB / 7.681GiB 0.71% 2.05MB / 45kB 27.2MB / 3.67MB 11
f2a3fdd0dc0f nodeexporter 0.00% 9.664MiB / 7.681GiB 0.12% 41.8kB / 827kB 0B / 0B 10
34f7f2baf1fd alertmanager 0.00% 3.496MiB / 7.681GiB 0.04% 15.9kB / 0B 0B / 0B 9
7b0e79f1f64b cadvisor 4.32% 27.33MiB / 7.681GiB 0.35% 44.6kB / 1.21MB 12.3kB / 0B 15
034fc01f240f caddy 0.00% 2.73MiB / 7.681GiB 0.03% 18kB / 0B 0B / 0B 9
2c88344a102b grafana 0.07% 15.51MiB / 7.681GiB 0.20% 28kB / 3.49kB 0B / 3.58MB 11
El total usado de disco para las imágenes es de unos 530 mb.
# docker images
REPOSITORY TAG IMAGE ID CREATED SIZE
prom/alertmanager latest f87cbd5f1360 2 weeks ago 31.2MB
prom/node-exporter v0.15.2 ff5ecdcfc4a2 3 weeks ago 22.8MB
prom/prometheus v2.0.0 67141fa03496 7 weeks ago 80.2MB
google/cadvisor v0.28.3 75f88e3ec333 3 weeks ago 62.2MB
grafana/grafana 4.5.2 1d2e2705fd26 3 months ago 303MB
stefanprodan/caddy latest 655880563633 2 months ago 24.7MB
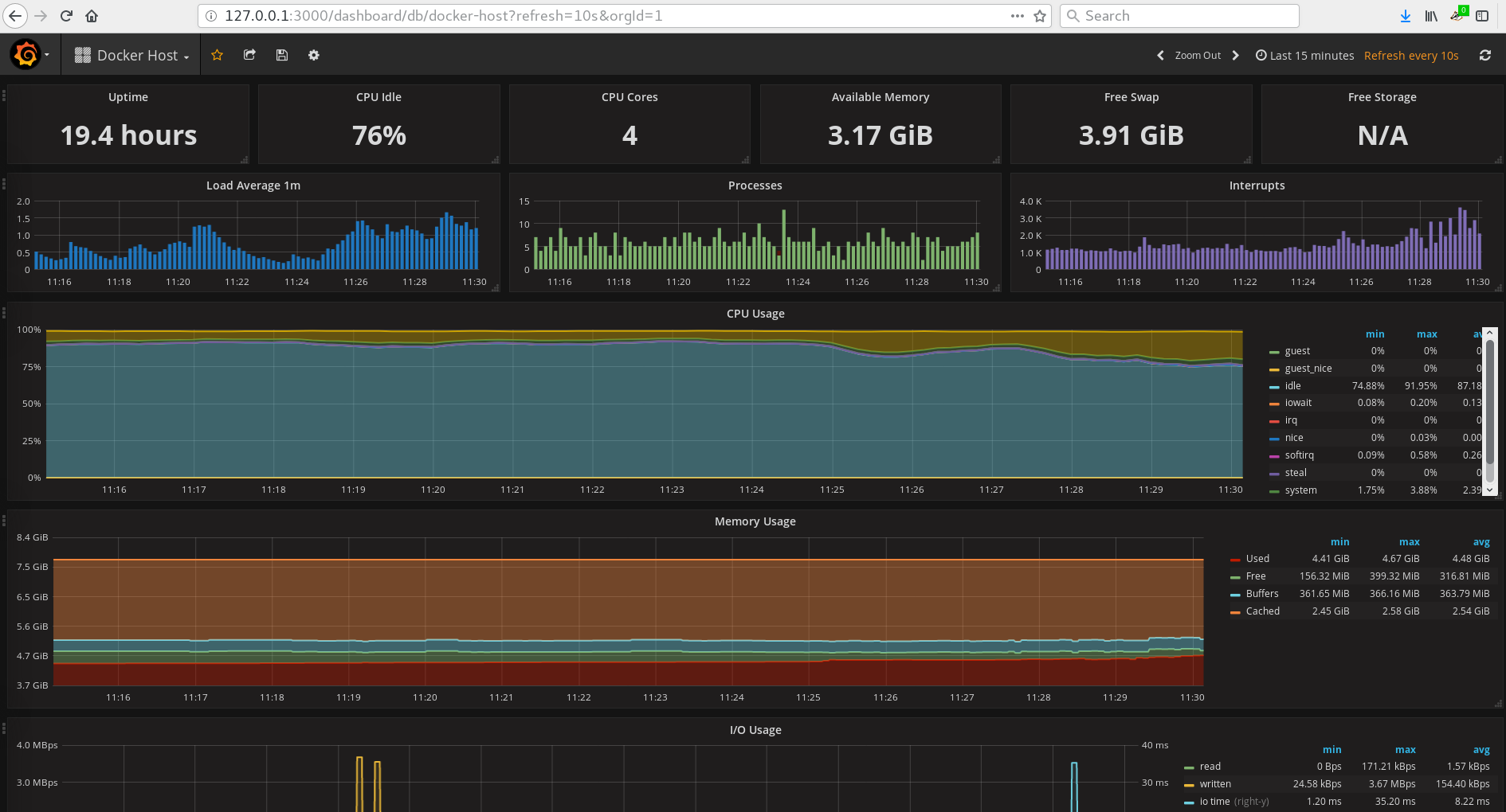
GRAFICO0: 
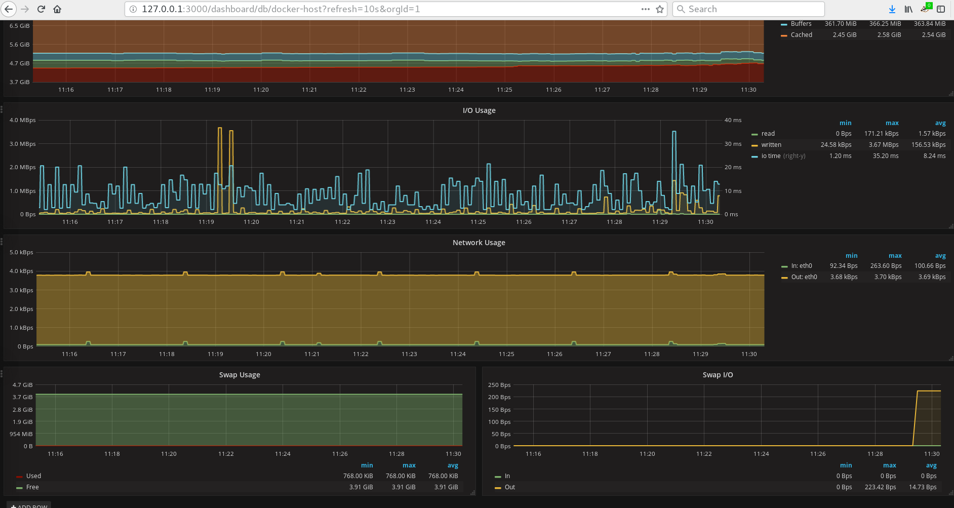
GRAFICO1: 
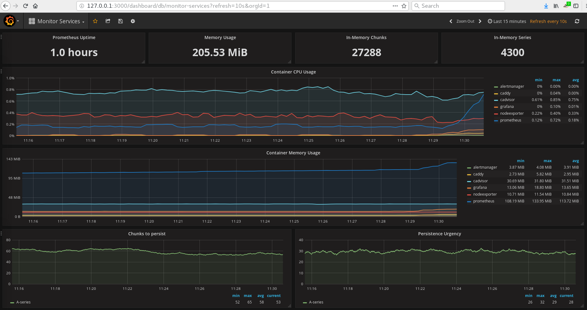
GRAFICO2: 
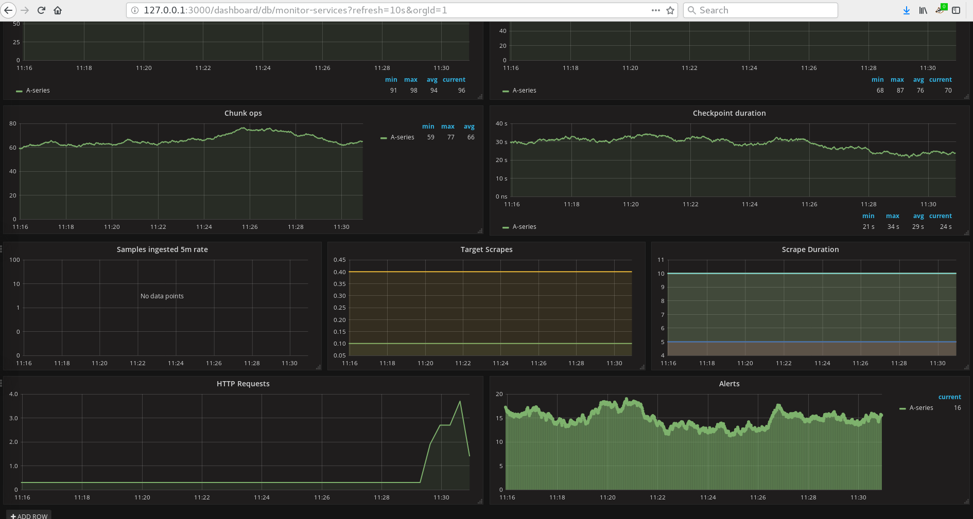
GRAFICO3: 
GRAFICO4: 